잔디 이용 가이드

thumbnail

[New] 프로젝트 관리 기능이 궁금합니다.

전반적인 업무 진행 과정을 프로젝트 별로 관리

Dahlia2025-11-14

프로젝트 기능은 유료 플랜에서 고객에게 제공되는 부가 서비스입니다.

상담 및 도입 신청하기

 

무료 플랜 및 준회원 이용이 제한됩니다.

대시보드 및 간트 차트(일정표), 달력, 칸반(업무보드) 형태로 업무 계획부터 완료까지 전반적인 업무 진행 과정을 프로젝트별로 효과적으로 관리하는 데 멤버들과 원활하게 협업할 수 있습니다.

📝자세한 기능 확인은 목차에서 원하는 항목을 선택하거나 스크롤하여 확인하실 수 있습니다.

(목차 위치 : 우측 또는 상단)


프로젝트 진입 시 첫 화면입니다.

접근할 수 있는 모든 프로젝트를 확인하실 수 있습니다.

(비공개 프로젝트는 구성원 초대를 받아야 확인하실 수 있습니다.)

프로젝트 관리자가 작성한 내용이 표기됩니다.

각 프로젝트에서 작성한 뉴스가 홈 화면 내 최근 뉴스로 표시됩니다.

우측 상단의 고정 메뉴로 빠르게 각 기능으로 이동할 수 있습니다.

프로젝트 첫 화면으로 이동할 수 있습니다.

담당 업무 및 보고한 업무 리스트를 확인할 수 있습니다.

전체 프로젝트를 확인할 수 있습니다.

계정 설정 및 로그아웃할 수 있습니다.

각 프로젝트를 클릭시 첫 화면입니다.

각 모듈 사용 및 노출 여부는 프로젝트 생성시 설정하거나 추후 프로젝트 관리자가 설정을 변경할 수 있습니다.

프로젝트 진입 시 첫 화면으로, 프로젝트의 정보가 표시됩니다.

업무 유형별로 진행 중, 완료됨, 합계 건수가 표시됩니다.

업무 추적 우측 [자세히] 클릭 시 유형별, 상태별 데이터를 표 형태 및 가로 막대 차트 형태로 확인하실 수 있습니다.

업무 추적 하단의 [요약] 클릭 시 카테고리 별(유형, 버전, 우선순위, 범주, 담당자 상태)로 표 형태로 정리 된 수치를 확인하실 수 있습니다.

업무 추적 하단의 [달력] 클릭시 달력 형태로 프로젝트 내 모든 업무를 파악하실 수 있습니다.

업무 추적 하단의 [간트차트] 클릭시 프로젝트 내 모든 업무를 시각적으로 파악하실 수 있습니다.

업무에서 등록한 추적 시간과 소요 시간의 합계가 표시됩니다.

각 작업에 실제로 투입된 시간을 기록하여 예산 관리, 생산성 분석, 향후 프로젝트 계획 수립에 필요한 데이터를 확보할 수 있습니다.

각 프로젝트에서 작성한 뉴스가 홈 화면 내 최근 뉴스로 보입니다.

프로젝트에 참여 중인 멤버를 확인할 수 있습니다.

북마크 추가 시 프로젝트 리스트에서 북마크 된 프로젝트가 우선 노출됩니다.

하위 프로젝트를 생성하거나, 프로젝트 닫기, 삭제, 설정을 변경할 수 있습니다.

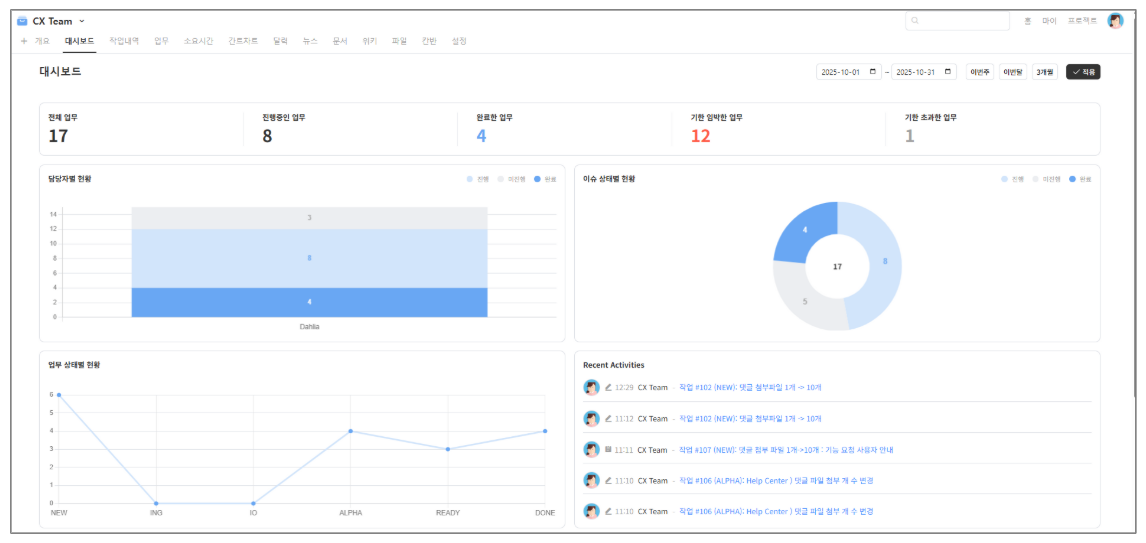
업무 현황을 숫자로 확인하거나, 담당자별 업무량, 업무 상태, 작업 내역을 시각적으로 볼 수 있는 화면입니다.

  • 프로젝트 내에서의 업무, 뉴스, 문서, 파일, 위키 등 등록 및 편집 내역을 확인할 수 있습니다.

프로젝트의 핵심 작업 단위로, 업무를 등록하고 관리하는 기능입니다.

각 업무의 제목, 담당자, 우선순위, 시작일, 마감일, 진행률 등을 설정 및 업무별 상태(신규, 진행 중, 완료 등)를 추적하거나, 댓글과 파일 첨부를 통해 팀원들과 협업 할 수 있습니다.

등록한 업무의 소요 시간을 기록하여, 작업 시간 모니터링 및 프로젝트 성과 평가, 리소스 할당 등 프로젝트 계획 수립을 할 수 있습니다.

등록한 업무 일정의 시작일과 종료일을 바 형태로 확인할 수 있으며, 진행 사항을 확인할 수 있습니다. 각 업무를 클릭 시 업무 상세 페이지로 이동됩니다.

업무의 시작일과 종료일을 달력 형태로 확인할 수 있으며, 업무에 마우스 호버시 상태, 담당자 등 정보를 확인하실 수 있습니다.

프로젝트 내 중요한 공지를 업로드 할 때 사용할 수 있습니다.

홈 화면 내 최근 뉴스에도 노출되어, 전체 멤버에게 프로젝트 내용을 공지할 수 있습니다.

프로젝트 수행 시 필요한 문서와 공유하고자 하는 자료들을 업로드하여 멤버들과 공유할 수 있습니다.

문서 추가 시 범주를 [사용자 문서], [기술 문서] 두 카테고리로 분류할 수 있습니다.

프로젝트와 관련된 정책, 회의록, 프로젝트 목표 등 자유롭게 지식과 정보를 멤버들과 공유할 수 있습니다.

프로젝트 구성원과 공유하고자 하는 문서 파일, 이미지, 개발 파일 등을 업로드할 수 있습니다.

업무의 진행 상태를 열 형태로 구분하여 카드 방식으로 확인할 수 있으며, 각 업무 카드를 드래그 앤 드롭으로 상태를 이동시키며 업무 진행 상황을 관리할 수 있습니다.

카드에는 제목, 담당자 등 주요 정보가 표시되며, 클릭 시 업무 상세 페이지로 이동됩니다.

프로젝트 관리자가 접근 권한을 설정한 멤버만 [설정] 화면이 보입니다.

프로젝트 내 모든 설정 관리 및 세팅할 수 있습니다.

(프로젝트 이름 변경, 모듈 선택, 구성원 추가 및 업무 역할 지정 등)

프로젝트 단계 별 업무를 파악할 수 있는 기능으로 설정 내 '버전'으로 추가 할 수 있으며,

설정 > 모듈에서 [업무 관리]를 추가하면 [로드맵]이 함께 보여집니다.

프로젝트 단위로 여러 개의 게시판을 추가할 수 있으며, 커뮤니케이션 용도로 사용할 수 있습니다.

설정에서 프로젝트 > 모듈 [게시판] 추가 > '게시판'에서 [+새 게시판] 생성 후 보여집니다.

형상 관리 시스템(Subversion, Mercurial, CVS, Bazaar, Git)을 연동할 수 있습니다.

코드를 리뷰하거나, 변경 이력 추적, 릴리즈 관리를 하는데 활용할 수 있습니다.

설정에서 프로젝트 > 모듈 [저장소] 추가 > '저장소'에서 [+저장소 추가] 후 보여집니다.

업무 등록 및 수정 사항에 대한 알림을 Outgoing Webhook으로 내보낼 수 있습니다.

설정에서 프로젝트 > 모듈 [웹훅] 추가 > '웹훅'에서 [추가]할 수 있습니다.


👉[프로젝트] 업무 등록 방법

👉[프로젝트] 관리자 가이드 PDF 파일 다운로드 받기

[프로젝트] 기능을 사용해보고 싶습니다.

프로젝트 기능은 유료 플랜에서 제공되는 부가 서비스입니다.

금액 문의 및 현재 사용 중인 플랜에서 프로젝트 기능을 추가로 도입하고 싶다면, 상담 및 도입 신청하기 링크를 통해 문의해 주세요.

프로젝트 도입을 고민하고 계시다면, 아래 신청서를 통해 체험 링크와 가이드를 확인해 보세요.